产生于石化、化工企业的废水相对较难处理,因为不同的化工产品装置出来的废水,不仅成分复杂而且有毒有害。因此,废水处理工艺技术也多种多样、五花八门。
本文总结了大部分废水处理的方法及工艺技术,可谓是大全,详实而全面,与大家分享。
10种方法
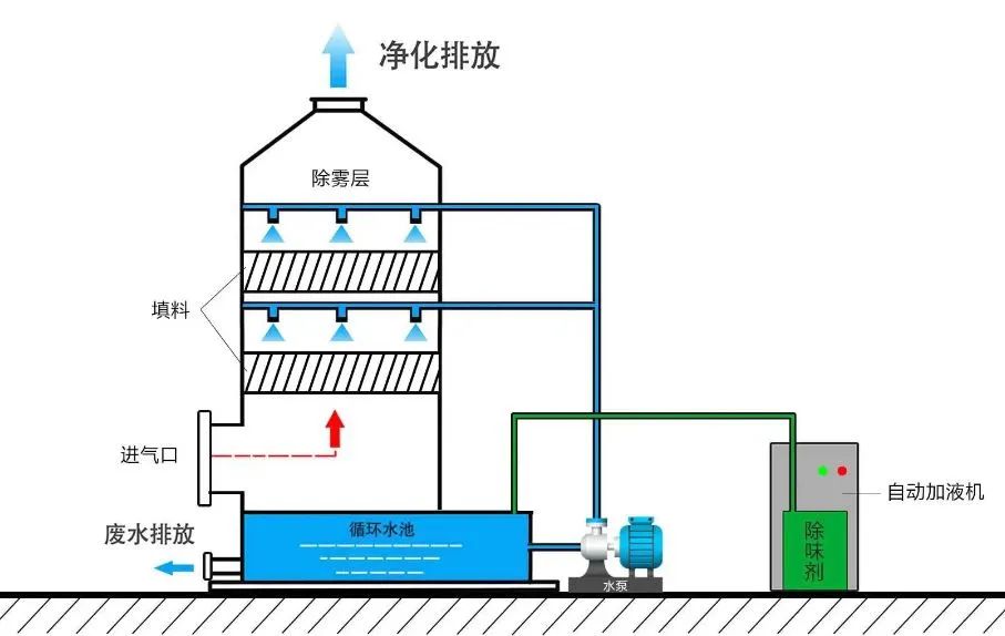
1. “加药喷淋塔”工艺
适宜用于处理酸碱废气。

2.生物滴滤法
生物滴滤法即:将废气经过去尘增湿或降温等预处理工艺后,从滤床底部由下向上穿过由滤料组成的滤床,废气由气相转移至水—微生物混和相,通过固着于滤料上的微生物代谢作用而被分解掉。
3. UV紫外法
UV紫外法是利用特制的高能高臭氧UV紫外线光束照射废气,改变废气的分子结构,使有机或无机高分子废气化合物分子链在高能紫外线光束照射下,降解转化成低分子化合物的方法。
该工艺废气处理设备的优点是占地面积小,运行成本较低,设备投资较低。
4. 吸附法
这种方法将废气中的有机成分与吸附剂进行物理结合或化学反应,达到去污的目的。适宜于中低浓度且回收利用价值高的有机废气VOCs的处理,可应用于净化涂料、油漆、塑料、橡胶等化工生产排放出的含溶剂或有机物的废气。
目前常用的吸附剂为活性炭,吸附率高,运行能耗低,费用成本低,安全可靠,适用于一些危险场所,吸附剂可以回收,节能环保。
5. 吸收法
吸收法是指废气和洗涤液接触将VOCs从废气中移走,之后再用化学药剂将VOCs中和、氧化或由其他化学反应破坏。该方法适合处理高水溶性有机废气VOCs。
用吸收法净化气态污染物,不仅能减少或消除气态污染物向大气排放,而且还能将污染物转化为有用的产品。
6. 冷凝法
冷凝法是将废气降温至将废弃降温至VOCs成分之露点以下,使之凝结为液态后加以回收之方法。该方法适合处理浓度高且成分相对单一的有机废气VOCs。
冷凝法在理论上可达到很高的净化程度,但是当其浓度低于较低时,需采取深度冷冻,这将使运行成本大大提高。通常在VOCs的处理中,冷凝可作为焚化、洗涤、吸附等的前置处理步骤。

7. 分离法
膜分离法是一种新型处理技术,根据有机物的渗透性的不同,选择特定的膜即可对有机物进行分离。该方法适合处理高浓度有机废气VOCs。

8. 催化燃烧法
催化燃烧作用原理是:在催化剂的作用下,有机废气中的碳氢化合物在温度较低的条件下迅速氧化成水和二氧化碳。以此达到治理废气的目的。
催化燃烧法适用范围广,是目前国内较为先进的一种VOCs治理技术,可以处理大部分有机废气。
9. 多相催化氧化技术
多相催化氧化技术通过高能紫外线激发催化剂产生的超强氧化活性自由基,将污染物质彻底分解氧化生成无害物质,如水和二氧化碳等。

该技术集合UV光量子光解、紫外光催化氧化以及高级氧化剂于一体,提高了处理有机物的效率,治理效率更高。
这种技术是多种技术的有机结合体,应用范围广,设备占地面积较小,安全性能较高,可在常温常压下进行反应,运行成本低廉。
10. 等离子体技术
电晕放电的低温等离子体放电过程中,等离子体内部产生富含极高化学活性的粒子,如电子、离子、自由基和激发态分子等。废气中的污染物质与这些具有较高能量的活性基团发生反应,最终转化为CO2和H2O等物质,从而达到净化废气的目的。
适用范围:适用范围广,净化效率高,尤其适用于其它方法难以处理的多组分恶臭气体,如化工,医药,脱白除湿等行业。
优点:
1.电子能量高,几乎可以和所有恶臭气体发生反应。
2.进气要求广谱,工艺链短。
3.操作方便,即开即用。运行成本低。
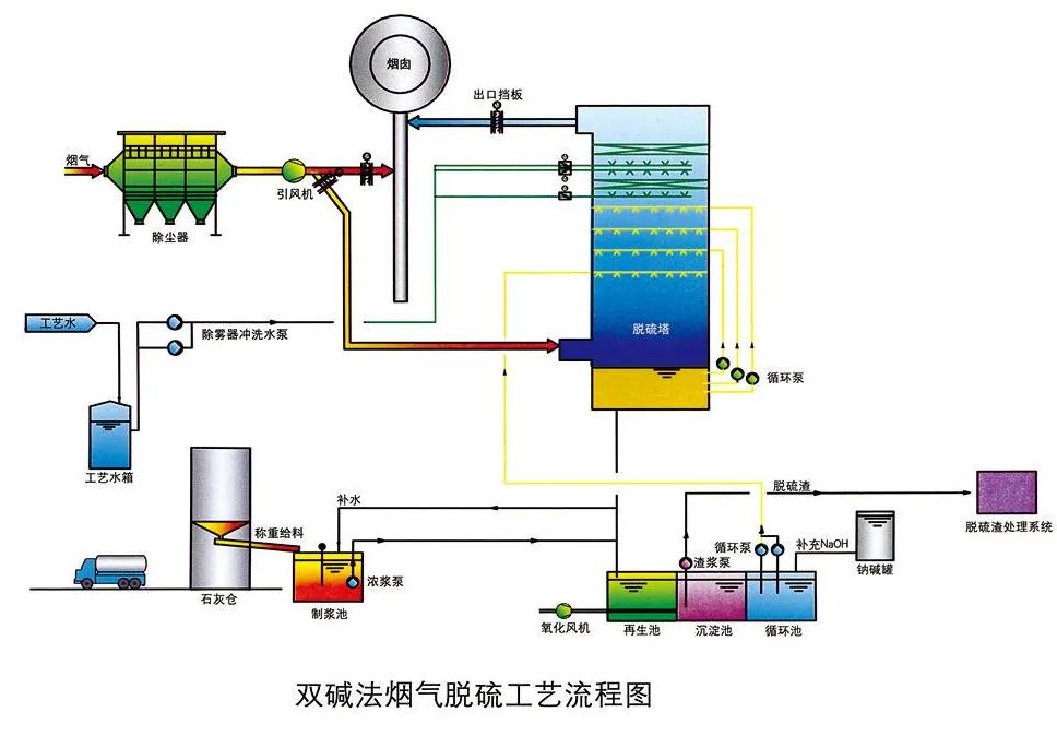
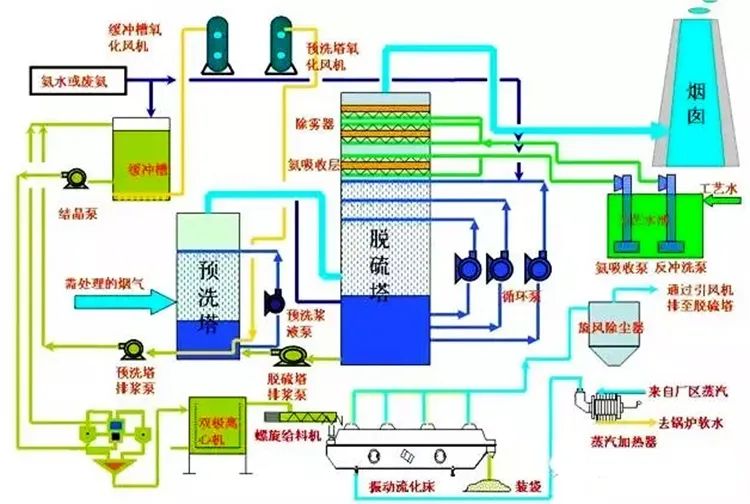
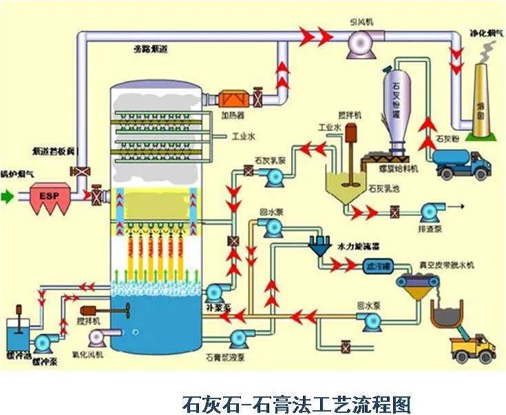
87种废气处理工艺流程图























































































